
King Khaled International Airports
Saudi Arabia
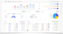
A comprehensive, multi-tenant application designed to revolutionize logistics and fleet management. The tool serves as an advanced, centralized hub for real-time vehicle and personnel tracking, built for scalability and high performance across multiple user roles.
Key Aspects
- Real-Time Geospatial Tracking (Live location, dynamic routing)
- Multi-Tier User Portals with Role-Based Access Control
- Advanced Data Visualization & Analytics
- Logistics & Terminal Management Modules
The Value Delivered
“Empowered logistics enterprises to lower operational costs, improve driver safety, and maintain a real-time microscopic view over their entire fleet network.”
This project is private. Full demos & documentation are available during personalized consulting sessions.
Project Screenshots
8 screens




